Skip to main content

Quickstart Vol. 2: How to use cold email stats

This guide takes you through campaign management and the use of statistics in Woodpecker.

Written by Weronika Wróblewska
Updated this week

IN THIS ARTICLE


I. Campaigns list

Campaigns list is the default view you will see each time you log in. Here is where you can see all of your campaigns, together with their status. There are also some basic stats available for each campaign in the list.

Management

A campaign's current status is represented by an icon on the left.

You can see any campaigns that you have running, any drafts of new campaigns, campaigns that were paused or stopped, as well as those that already finished sending which means that are completed.

Campaigns list with their statuses highlighted

When you open a campaign and edit it, it will be paused. You can resume, delete, preview, or temporarily save it as a draft by clicking the buttons in the upper-right corner, or at the bottom of the screen. You can also send a test email.

Running campaigns will always be displayed at the top.


Tags

User's initials/ created by – this tag tells you who created that campaign and when.

Tag with who created the campaign

A/B – this tag is added to campaigns where you A/B tested your sending emails.

Tag showing the campaign has A/B testing on

IF – this tag marks campaigns with the added condition.

Tag showing the campaign has a condition added

TASK – this tag marks the campaign with the added task. Hover your mouse over the tag to see which kind of task is in this campaign.

Tag showing the campaign has manual task

LINKEDIN – this tag is added when there's a LinkedIn Automation task in the campaign flow.

WORKFLOW – this tag is added when there's a workflow created in the campaign flow, for moving prospects between campaigns.


Folders

YOUR FOLDER'S NAME – the name of the folder to which the campaign was added.

Information about folder name for the campaign

CUSTOM EMAIL folder for emails created using the New Email option in Woodpecker Inbox.

Tag showing the campaign has a custom email

Quick stats

There are some basic figures here, too, summing up each of your campaigns: the number of prospects, emails delivered, opened, and responded to, as well as the interest level.


II. Campaign overview: Stats

When you open a campaign, you'll see all stats that Woodpecker collects for it, presented in:

  • Infographic – all main statistics are available on the graph; detailed information is available by clicking on each item.

  • Table – stats for each email in the sequence; content and settings for each available when you expand an entry.

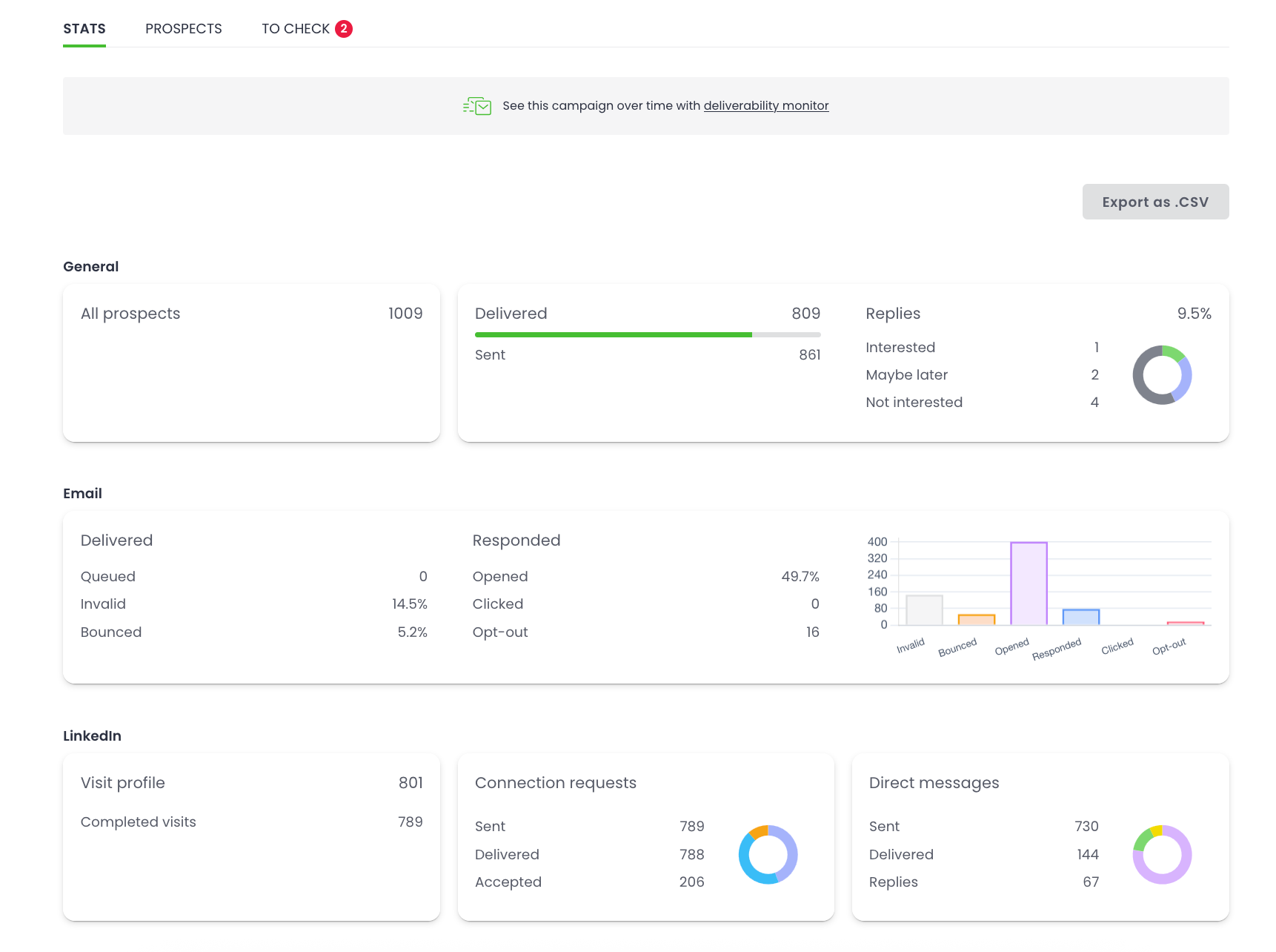
Infographic – general stats for the campaign

Campaign statistics

In the infographic, you'll see stats divided into two (or three if there are LinkedIn tasks included) sections: General and Email. Each section has a visual representation of those stats in the form of graphs.

In the General section:

  • All prospects – how many prospects are included in this campaign,

  • Delivered – prospects received your messages.

  • Sent – how many opening emails (Emails #1) have been sent so far,

  • Replies – how many prospects have replied to your campaign.

    Below, you can find the interest level which shows you the messages you, or our AI system, marked as 'Interested', 'Maybe later', or 'Not interested'.

In the Email section, there is more detailed information.

Under Delivered, you'll find:

  • Queued – how many prospects are in the sending queue, before the opening email is sent to them.

  • Invalid – the addresses, that is, if some were found to be non-existent (mostly because of typos),

  • Bounced – the number of messages which were returned to the sender (that is, you),

Under Responded, you'll find:

  • Opened – prospects opened at least one of your messages,

  • Clicked – prospects clicked the (tracked) link in the message,

  • Opt-Out – prospects unsubscribed from your campaign.

In the LinkedIn section, you'll find:

  • Visit profile – how many LinkedIn profiles there is to visit in the campaign,

  • Completed visits – how many profiles have already been visited

    Connection requests are divided into these three categories:

  • Sent – how many connection requests have been already sent,

  • Delivered – how many have been delivered sucessfully,

  • Accepted – how many have been accepted.

    Direct messages are divided into these three categories:

  • Sent – how many have been already sent,

  • Delivered – how many have been delivered sucessfully,

  • Replies – how many prospects have replied to messages.


Hover over any element with your cursor to convert the percentage into exact numbers or the numbers into the percentage.

Also, we highly recommend checking out our article on How to Analyze Campaigns Beyond Open Rates? »


Table – stats for individual emails

Aside from the overall stats, you can check the statistics for each email in the sequence, and see how it performed. Here you have access to the same stats described above but with each set referring to the particular email in the sequence.

Path overview

Simple Campaigns

If-campaigns

Gif showing switching between Path YES and Path NO in campaign statistics

A/B Tests

Gif showing A/B testing in campaign stats

Manual Tasks

Stats with manual tasks

Can I see the email copy without editing the campaign?

To quickly access the content and settings of each email in the sequence (without editing the campaign), click the arrow on the right.

Simple campaigns

Step #1 preview in campaign statistics

If-campaigns with conditions

In case you've added a condition to your campaign, you'll see 2 paths. Click the arrow on the right of either Path YES, marked in green color) or Path NO, in blue, to see all the emails you have in the sequence. Expand to see their details.

With this table, you can:

  • assess all emails in terms of copy and in delivery times,

  • see if any of your follow-ups have higher open rates,

  • check which of the messages in your sequence brings the most replies.

Analyzing these elements can help you improve your outreach.


III. Campaign Overview: Prospects

When you click the second tab, “Prospects”, it will show you a list of contacted prospects (SENT), the ones who RESPONDED or BOUNCED or INVALID message, ordered from the most recent ones.

This view gives you information about:

  • who exactly responded to your email (EMAIL, NAME),

  • when your prospects replied (WHEN), and

  • what they wrote.

Picture with names of columns in Prospects tab under campaign

You can click the arrow on the right of any entry to quickly view the reply and the entire email thread.

LAST ACTIVITY

On the right side, there is the “Last Activity” window, which lists all events related to this prospect, such as when the email was sent, when the prospect opened it, and when they responded.

Simple Campaigns

Picture showing last activity of a chosen prospect

If-campaigns

Depending on the condition you set for a campaign, your prospect will be sent a follow-up either from Path YES or Path NO. Check "Last Activity" to see to which Path your prospect was assigned.

Gif showing assigned paths in Last Activity of a prospect

If you receive a negative reply, saying that the prospect is not interested in your offer, you can change the status for that email, and prospect, to “OPT-OUT”. This way, you can completely exclude any email address – even when you accidentally add it to a new campaign. Assign this status manually by clicking the dropdown and selecting it from the list. Remember that it can be changed back only manually.


Read about statuses and how to bulk change them »


Sometimes you will receive out-of-office or vacation responders in your campaigns. Woodpecker distinguishes autoresponders, and marks any such emails accordingly, assigning the status AUTOREPLIED to the relevant prospect locally, that is in the campaign. The follow-ups are then suspended. You are able to review all emails with this status in Woodpecker Inbox, and for a specific campaign, this is available in the prospects list right here: just click the “AUTOREPLIED” circle above. Go to the To-Check tab to review your prospect.

Picture showing prospect with the "AUTOREPLIED" status

Whenever you want, you can select all prospects with a specific status (or use any of the other filters), and export this list to a CSV file. First, select them all by clicking the checkbox in the upper-left corner, and then “Select all prospects” right above. Next, click the “Actions” menu on the right side, select “Export as CSV”, and then save the file to your computer.



IV. Campaign Overview: “To Check”

When you click the last tab, “To Check”, you will see a list of prospects that were not contacted yet, and sending for them was suspended. In this tab, you'll see 6 categories:

  1. Snippet Issue - Woodpecker cannot send a message to a prospect with a missing snippet,

    • assigned status: PAUSED (SNIPPET ISSUE)

  2. Character Limit – the content of the LinkedIn invitation or message through our LinkedIn Outreach Automation is too long,

    • assigned status: PAUSED (CHARACTER LIMIT)

  3. Autoreply – you received an autoresponder, set a new date for the follow-ups,

    • assigned status: AUTOREPLIED

  4. Other campaign – your prospect has been added to or found in another campaign,

    • assigned status: PAUSED (OTHER CAMPAIGN)

  5. Secondary Reply – your prospect has replied from another email address,

    • assigned status: PAUSED (SECONDARY REPLY)

  6. Manual – a prospect's status has been changed manually,

    • assigned status: PAUSED (MANUAL)

You will need to decide whether you want to continue sending emails to these prospects or keep them paused. Fill out the missing data, change the status, or set a new date for the follow-ups.

Check all the prospects and categories. If your prospect is in more than one campaign, you'll have to adjust their status in all of them. Remember to save your changes and click "Send", only then they will be added back to the sending queue.


Have a look at our article What does the tab "To Check" mean? to learn more.


Did this answer your question?